Uperf is a network performance tool
Given that you followed instructions to deploy operator, you can modify cr.yaml
apiVersion: ripsaw.cloudbulldozer.io/v1alpha1
kind: Benchmark
metadata:
name: uperf-benchmark
namespace: my-ripsaw
spec:
workload:
name: uperf
args:
client_resources:
requests:
cpu: 500m
memory: 500Mi
limits:
cpu: 500m
memory: 500Mi
server_resources:
requests:
cpu: 500m
memory: 500Mi
limits:
cpu: 500m
memory: 500Mi
serviceip: false
runtime_class: class_name
hostnetwork: false
networkpolicy: false
pin: false
kind: pod
pin_server: "node-0"
pin_client: "node-1"
multus:
enabled: false
samples: 1
pair: 1
test_types:
- stream
protos:
- tcp
sizes:
- 16384
nthrs:
- 1
runtime: 30client_resources and server_resources will create uperf client's and server's containers with the given k8s compute resources respectively k8s resources
serviceip will place the uperf server behind a K8s Service
runtime_class If this is set, the benchmark-operator will apply the runtime_class to the podSpec runtimeClassName.
Note: runtime_class has only been tested with Kata containers. Only include runtime_class if using Kata containers.
hostnetwork will test the performance of the node the pod will run on.
networkpolicy will create a simple networkpolicy for ingress
pin will allow the benchmark runner place nodes on specific nodes, using the hostname label.
pin_server what node to pin the server pod to.
pin_client what node to pin the client pod to.
multus[1] Configure our pods to use multus.
samples how many times to run the tests. For example
[1] https://github.com/intel/multus-cni/tree/master/examples
samples: 3
pair: 1
test_types:
- stream
protos:
- tcp
sizes:
- 1024
- 16384
nthrs:
- 1
runtime: 30Will run stream w/ tcp and message size 1024 three times and
stream w/ tcp and message size 16384 three times. This will help us
gain confidence in our results.
For the request-response (rr) test_type, it is possible to provide the sizes values as a
list of two values where the first value is the write size and the second value is the read
size.
For example:
samples: 3
pair: 1
test_types:
- rr
protos:
- tcp
sizes:
- 1024
- [8192, 4096]
nthrs:
- 1
runtime: 30Will run the rr test with tcp, first with a symmectic size of 1024 and then with an
asymmetric size of 8192 write and 4096 read.
If the user desires to test with Multus, use the below Multus NetworkAtachmentDefinition
as an example:
apiVersion: "k8s.cni.cncf.io/v1"
kind: NetworkAttachmentDefinition
metadata:
name: macvlan-range-0
spec:
config: '{
"cniVersion": "0.3.1",
"type": "macvlan",
"master": "eno1",
"mode": "bridge",
"ipam": {
"type": "host-local",
"ranges": [
[ {
"subnet": "11.10.0.0/16",
"rangeStart": "11.10.1.20",
"rangeEnd": "11.10.3.50"
} ] ]
}
}'
---
apiVersion: "k8s.cni.cncf.io/v1"
kind: NetworkAttachmentDefinition
metadata:
name: macvlan-range-1
spec:
config: '{
"cniVersion": "0.3.1",
"type": "macvlan",
"master": "eno1",
"mode": "bridge",
"ipam": {
"type": "host-local",
"ranges": [
[ {
"subnet": "11.10.0.0/16",
"rangeStart": "11.10.1.60",
"rangeEnd": "11.10.3.90"
} ] ]
}
}'
This will use the same IP subnet across nodes, but not overlap IP addresses.
To enable Multus in Ripsaw, here is the relevant config.
...
multus:
enabled: true
client: "macvlan-range-0"
server: "macvlan-range-1"
pin: true
pin_server: "openshift-master-0.dev4.kni.lab.eng.bos.redhat.com"
pin_client: "openshift-master-1.dev4.kni.lab.eng.bos.redhat.com"
...
Once done creating/editing the resource file, you can run it by:
# kubectl apply -f resources/crds/ripsaw_v1alpha1_uperf_cr.yaml # if edited the original one
# kubectl apply -f <path_to_file> # if created a new cr fileNote: this is currently in preview mode.
You must have configured your k8s cluster with Kubevirt preferably v0.23.0 (last tested version).
server_vm:
dedicatedcpuplacement: false # cluster would need have the CPUManager feature enabled
sockets: 1
cores: 2
threads: 1
image: kubevirt/fedora-cloud-container-disk-demo:latest # your image must've ethtool installed if enabling multiqueue
limits:
memory: 4Gi
requests:
memory: 4Gi
network:
front_end: bridge # or masquerade
multiqueue:
enabled: false # if set to true, highly recommend to set selinux to permissive on the nodes where the vms would be scheduled
queues: 0 # must be given if enabled is set to true and ideally should be set to vcpus ideally so sockets*threads*cores, your image must've ethtool installed
extra_options:
- none
#- hostpassthrough
client_vm:
dedicatedcpuplacement: false # cluster would need have the CPUManager feature enabled
sockets: 1
cores: 2
threads: 1
image: kubevirt/fedora-cloud-container-disk-demo:latest # your image must've ethtool installed if enabling multiqueue
limits:
memory: 4Gi
requests:
memory: 4Gi
network:
front_end: bridge # or masquerade
multiqueue:
enabled: false # if set to true, highly recommend to set selinux to permissive on the nodes where the vms would be scheduled
queues: 0 # must be given if enabled is set to true and ideally should be set to vcpus ideally so sockets*threads*cores, your image must've ethtool installed
extra_options:
- none
#- hostpassthroughThe above is the additional changes required to run uperf in vms. Currently we only support images that can be used as containerDisk.
You can easily make your own container-disk-image as follows by downloading your qcow2 image of choice. You can then make changes to your qcow2 image as needed using virt-customize.
cat << END > Dockerfile
FROM scratch
ADD <yourqcow2image>.qcow2 /disk/
END
podman build -t <imageurl> .
podman push <imageurl>You can either access results by indexing them directly or by accessing the console. The results are stored in /tmp/ directory
apiVersion: ripsaw.cloudbulldozer.io/v1alpha1
kind: Benchmark
metadata:
name: example-benchmark
namespace: my-ripsaw
spec:
clustername: myk8scluster
test_user: test_user # user is a key that points to user triggering ripsaw, useful to search results in ES
elasticsearch:
server: <es_host>
port: <es_port>
workload:
name: uperf
args:
hostnetwork: false
pin: false
pin_server: "node-0"
pin_client: "node-1"
kind: pod
samples: 1
pair: 1
test_types:
- stream
protos:
- tcp
sizes:
- 16384
nthrs:
- 1
runtime: 30The new fields :
elasticsearch.server this is the elasticsearch cluster ip you want to send the result data to for long term storage.
elasticsearch.port port which elasticsearch is listening, typically 9200.
user provide a user id to the metadata that will be sent to Elasticsearch, this makes finding the results easier.
By default we will utilize the uperf-results index for Elasticsearch.
Deploying the above(assuming pairs is set to 1) would result in
# kubectl get -o wide pods
NAME READY STATUS RESTARTS AGE IP NODE NOMINATED NODE READINESS GATES
benchmark-operator-6679867fb7-p2fzb 2/2 Running 0 6h1m 10.130.0.56 master-2 <none> <none>
uperf-benchmark-nohost-uperf-client-10.128.1.29-kbw4b 0/1 Completed 0 3h11m 10.129.1.214 master-1 <none> <none>
The first pod is our Operator orchestrating the UPerf workload.
To review the results, kubectl logs <client>, the top of the output is
the actual workload that was passed to UPerf (From the values in the custom resource).
Note: If cleanup is not set in the spec file then the client pods will be killed after 600 seconds from it's completion. The server pods will be cleaned up immediately after client job completes
... Trimmed output ...
+-------------------------------------------------- UPerf Results --------------------------------------------------+
Run : 1
Uperf Setup
hostnetwork : False
client: 10.129.1.214
server: 10.128.1.29
UPerf results for :
test_type: stream
protocol: tcp
message_size: 64
UPerf results (bytes/sec):
min: 0
max: 75938816
median: 72580096.0
average: 63342843.6066
95th: 75016192.0
+-------------------------------------------------------------------------------------------------------------------+
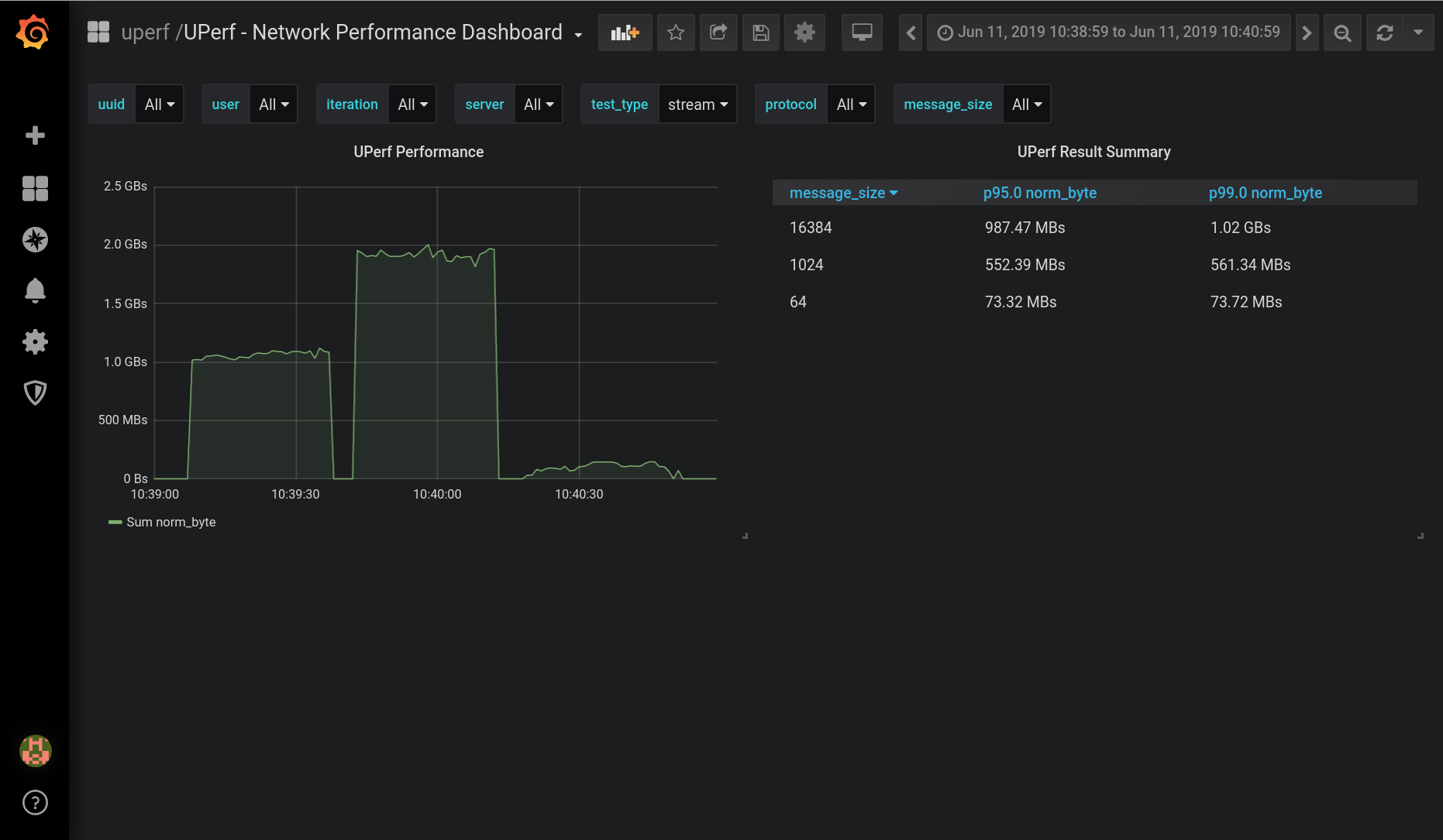
Using the Elasticsearch storage describe above, we can build dashboards like the below.
To reuse the dashboard above, use the json here
Additionally, by default we will utilize the uperf-results index for Elasticsearch.
